Announcement

Collapse
No announcement yet.

updated to 3.0.0 now its taking to long to upscale

Collapse
X
 
  • Filter
  • Time
  • Show
Clear All
new posts

    updated to 3.0.0 now its taking to long to upscale

    I updated to 3.0.0 now its taking to long to upscale, been 4 hours and its barely 1.5% done
    tried both on my rtx3070 card alienware laptop and my rtx4080 alienware laptop both taking way too long
    Using windows 11 pro both laptops, both laptops updated to 24h2
    Last edited by Evilscrappy; 01-01-2025, 01:56 AM.

    #2
    To DVDFAB: This issue was already mentioned with V.2.0.3.8, when it appeared but not there with V.2.0.3.7. I confirm that upscaling from 720p to 1080p it takes now more than 30 hours while before it only took 3 to 4 hours with my system: Windows 11 professional 64, CPU Intel So1700 core i9-12900KF 8x + 8x 3.20 Ghz 8C + 8C/24T, RAM DDR5-5200 32 GB Corsair Vengeance K2, VGP AMD Radeon RX 7900 XTX 24 GB Sapphire Pulse. So, it has nothing to do with the hardwat-re but with the software. Please correct this ASAP, the program CANNOT BE USED as such.

    Comment


      #3
      I would encourage you, if you haven't already, to create a support ticket as I don't know how much of what gets posted in these forums sees "the light of day" with technical support and/or the development team.

      Comment


        #4
        Thanks Mandalorian. I always do it as well.

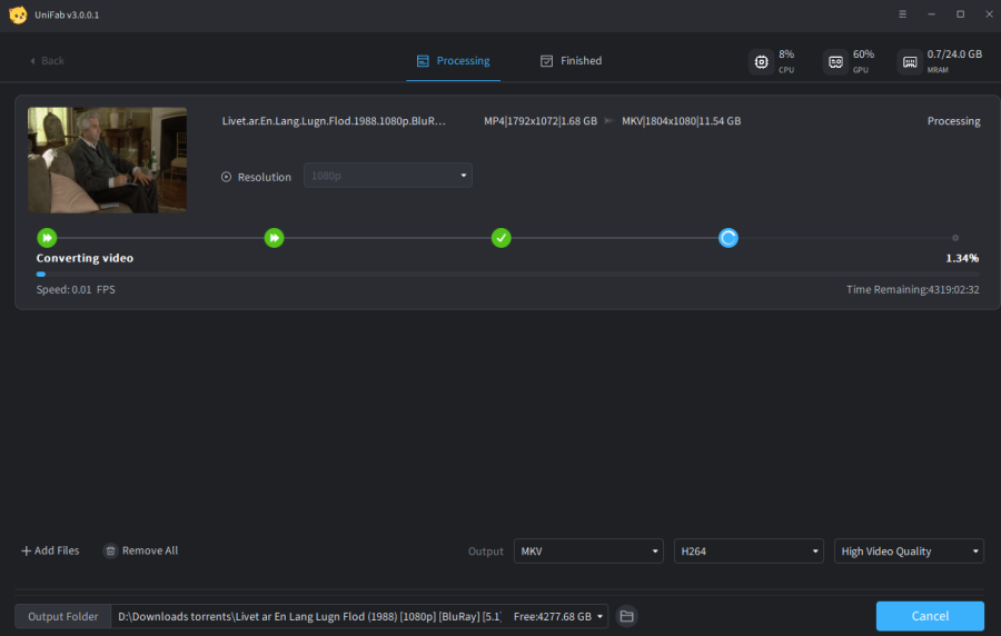
        To DVDFAB: UNIFAB V3001 using Denoiser it takes now more than 4000 (Yes, 4000) hours to process. I didn't have the patience to wait so long. See print screen. Back to V.2037 again.
        Also, there is no more option about what the program should do after finishing task.
        In short, I believe that your marketing policy is so wild trying to sale more and more that you always put new versions without testing them. At least, this is the impression I got after so many years being customer of your products.
        Attached Files

        Comment


          #5
          Please provide the UniFab_log in this post to check. Or you can contact through ticket.
          UniFab forum has been migrated and the new forum is located at: https://community.unifab.ai/

          Comment


            #6
            Originally posted by knighter View Post
            Please provide the UniFab_log in this post to check. Or you can contact through ticket.
            this seems to have been fixed in 3.01 anyways working now,though would be nice to support mkv files,I tried to upscale an mkv, would not,
            work used handbrake to convert to mp4 works after conversion

            Comment


              #7
              Originally posted by Evilscrappy View Post

              this seems to have been fixed in 3.01 anyways working now,though would be nice to support mkv files,I tried to upscale an mkv, would not,
              work used handbrake to convert to mp4 works after conversion
              I spoke to soon,this is not fixed taking over 300 hours to upscale 720p to 1080p

              Comment


                #8
                Originally posted by Evilscrappy View Post

                I spoke to soon,this is not fixed taking over 300 hours to upscale 720p to 1080p
                Yea, kind of ridiculous. DVDFab won't do MP4 passthrough and UniFab doesn't work with .MKV. Also encode times... Took over 30 hours to upscale a DVD on Core I9 14900KF, 64gig Ram and Raedeon 7800XT with processor pegged at 100%. Same encode with TVAI took 5 hours with same quality.

                Comment


                  #9
                  We are working on this slow speed problem. Please allow more time.
                  UniFab forum has been migrated and the new forum is located at: https://community.unifab.ai/

                  Comment

                  Working...
                  X